Hur anpassar man dashboard för olika roller?
Vi rekommenderar att ni skapar dashboards anpassade för olika roller i företaget. På så sätt säkerställer ni att alla användare och anställda har en gemensam referenspunkt på företags- och avdelningsnivå.
Artikeln du ser på är för närvarande under ombyggnad och uppdatering. Vi arbetar med att förbättra och utöka vår kunskapsbas för att säkerställa att vi ger dig den bästa och mest uppdaterade informationen möjligt.
Nedan har vi samlat några dashboards med KPI:er som kan vara användbara för olika roller och fokusområden.
Standard
För den som effektivt vill skapa en total översikt över nyckeltal i företaget. I dashboarden nedan hittar du bland annat översikt över: Debiterbara timmar, vunna försäljningsmöjligheter, resultat, EBITDA, banksaldo och fakturor att attestera.

Försäljningschefen
Som försäljningschef eller säljare vill du till exempel ha full översikt över pipeline, status på processer och vunna affärer, men också vad som kan förväntas av försäljningen framåt.

Projektledaren
En projektledare sätter att behålla översikten över alla faser i ett projekt, från planering till ekonomi, högt. I den här instrumentbrädan har vi inkluderat widgets som visar "total fakturering", fakturor för godkännande, faktureringsgrad, projektuppgifter och antal debiterbara timmar.
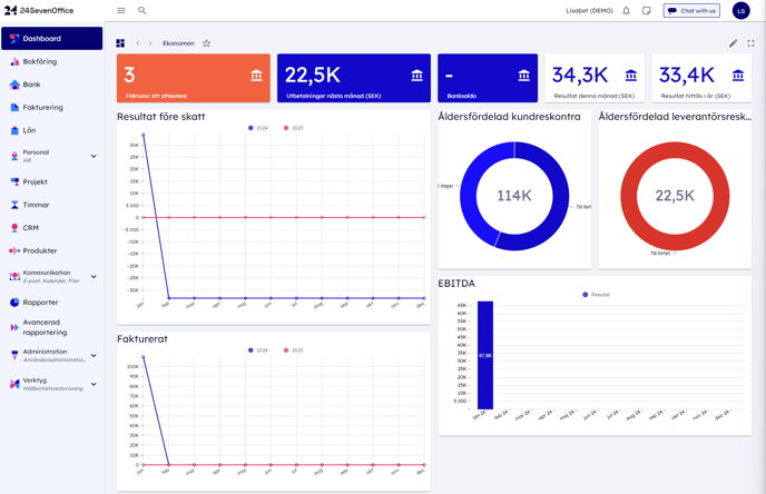
Ekonomen
Som ekonomichef vill du ha full kontroll och snabb översikt över företagets ekonomi och likviditet i realtid. Du vill också använda bokföringen och nyckeltalen som en löpande styrningsgrund. För att hjälpa dig med detta har vi inkluderat flera användbara widgets i den här instrumentbrädan. Dessa inkluderar:
- Fakturor att attestera: Ger dig en lista över bilagor som väntar på godkännande, så att du kan hantera dem snabbt och effektivt.
- Utbetalningar nästa månad: Ger dig översikt över kommande utbetalningar under nästa månad.
- Banksaldo: Visar saldo på företagets bankkonton i realtid.
- Resultat denna månad och Resultat hittills i år: Ger dig en uppdaterad översikt över företagets resultat innevarande månad och hittills i år.
- Resultat före skatt: Ger dig en översikt över företagets resultat före skatt.
- Åldersfördelade kund- och leverantörsreskontra: Ger dig en uppfattning om hur mycket du har till godo eller är skyldig hos leverantörer och kunder fördelat efter ålder.
- Fakturerat: Ger dig en jämförelse av faktureringen under innevarande år och föregående år, så att du kan identifiera eventuella förändringar eller trender.
- EBITDA: Visar rörelseresultatet före räntor, skatter, avskrivningar och nedskrivningar.

Banköversikt
I Bank-modulen har du möjligheten att designa din egen anpassade dashboard. Här är det också möjligt att inkludera widgets från andra moduler, som till exempel fakturering och redovisning, för att samla all relevant information på ett ställe. De widgets vi har använt i det här exemplet är:- Utbetalningar hittills i år
- Till utbetalning de nästa 14 dagarna
- Inbetalningar hittills i år
- Ej bokförda inbetalningar
- Saldoöversikt
- Till utbetalning de nästa 14 dagarna
- Utbetalningar detta året samt förra året
- Inbetalningar detta året och förra året
Att skapa en anpassad dashboard i bankmodulen kan ge en unik inblick i din ekonomiska situation på ett överskådligt sätt.

